local ou na nuvem
Nós monitoramos a sua infraestrutura em qualquer nuvem ou local
customização
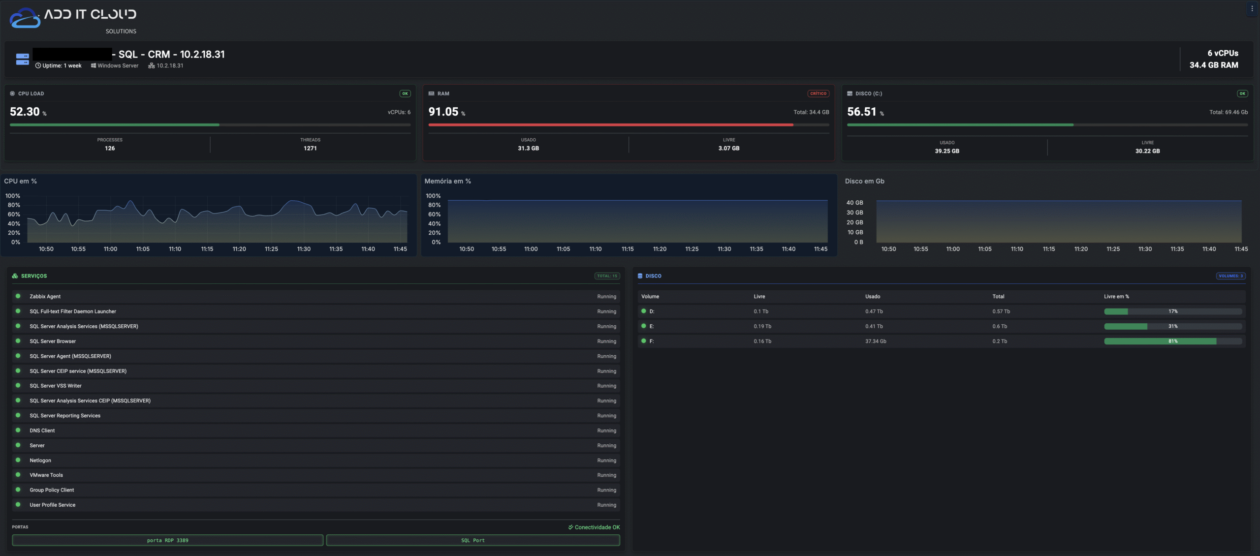
Dashboards customizados para atender as suas necessidades especificas
observabilidade
Operação 24x7x365 que não para nunca, para empresas que não podem parar
experiência do usuário
Monitoramos toda a experiência do usuário, como estação de trabalho, rede e servidores
O Segredo Do Sucesso
O segredo para um monitoramento 24/7 eficiente de ativos, infraestrutura, sistemas e bancos de dados começa com a definição das expectativas, com a configuração dos thresholds, e por fim com a customização dos dashboards. Dessa maneira é possível se apoiar nos dashboards para as tomadas de decisões e para a rápida identificação dos problemas antes mesmos que eles aconteçam.
Monitoramento 24/7, uma operação que não para nunca!
Tenha um time que não descansa nunca, afinal nós trabalhamos muito para você trabalhar melhor.
Você pode ligar para nosso time de monitoramento 24/7, estamos sempre no ar para te atender.
Monitoramento 24/7 de Banco de Dados!
Tenha um time que não descansa nunca, afinal nós trabalhamos muito para você trabalhar melhor.
Você pode ligar para nosso time de monitoramento 24/7, estamos sempre no ar para te atender.
Monitoramento 24/7 de aplicação Protheus!
Tenha um time que não descansa nunca, afinal nós trabalhamos muito para você trabalhar melhor.
Você pode ligar para nosso time de monitoramento 24/7, estamos sempre no ar para te atender.
Monitoramento 24/7 da Infraestrutura de TI!
Tenha um time que não descansa nunca, afinal nós trabalhamos muito para você trabalhar melhor.
Você pode ligar para nosso time de monitoramento 24/7, estamos sempre no ar para te atender.
Monitore a sua infraestrutura de TI 24/7! Setup em minutos.
Converse com um de nossos especialistas e veja como é simples ter o controle da infraestrutura de TI da sua empresa.
Nossos números confirmam nossa competência
Além do Monitoramento 24/7, acesse também outras soluções de Inteligência em TI da ADD IT Cloud Solutions!
Dynamics 365
Office 365
Desktop Cloud
Next Generation Firewall
Quer melhorar o monitoramento dos seus sistemas?
Saiba como a ADD IT Cloud Solutions pode ajudar a sua empresa!
Preencha o formulário de contato e entraremos em contato com você.
